
产品概述
信而泰网络流量处理设备支持网络数据的采集、分析、流量回放、突发流量分析、同时可以为大数据平台提供网络管道中的流量应用特征日志。其可扩展,管理灵活并易于集成到 Hadoop大数据平台。
该设备流量处理能力强,接口速率覆盖广,从1Gbps到200Gbps,适用于企业级到运营级的网络流量分析、回放以及特征日志的采集工作。
功能特点
|
高速以太网流量采集
快速流量检索
网络流量回放
全流量日志 网络L2-L3层流量的发送与接收 微秒级流量速率分析 |
|
![]()
|
流量处理设备支持线速采集所有网络数据包,支持多端口并行采集,网络数据采集无损伤。 |
|
在进行网络流量采集之前,可以通过配置硬件过滤器,提高采集的效率,降低流量分析难度,减少占用的存储空间。 |
|
|
网络流量回放应用场景
数十GB PCAP文件回放
回放流量修改
|
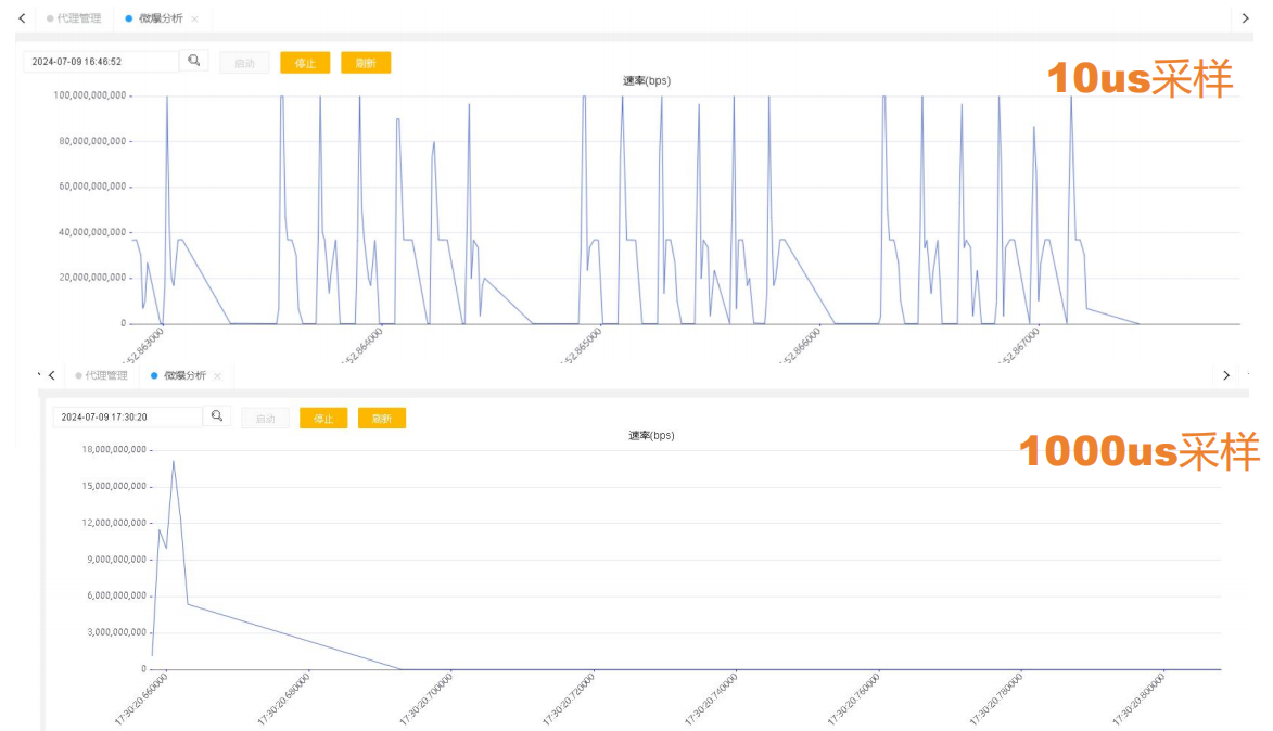
微暴流量分析分析模式
采样周期
滑动窗口
|
![]()
|
|
流质量分析流筛选
|